Changelogs
Stay up to date with the latest changes and enhancements.
Stay up to date with the latest changes and enhancements.

30. May 2025
Share
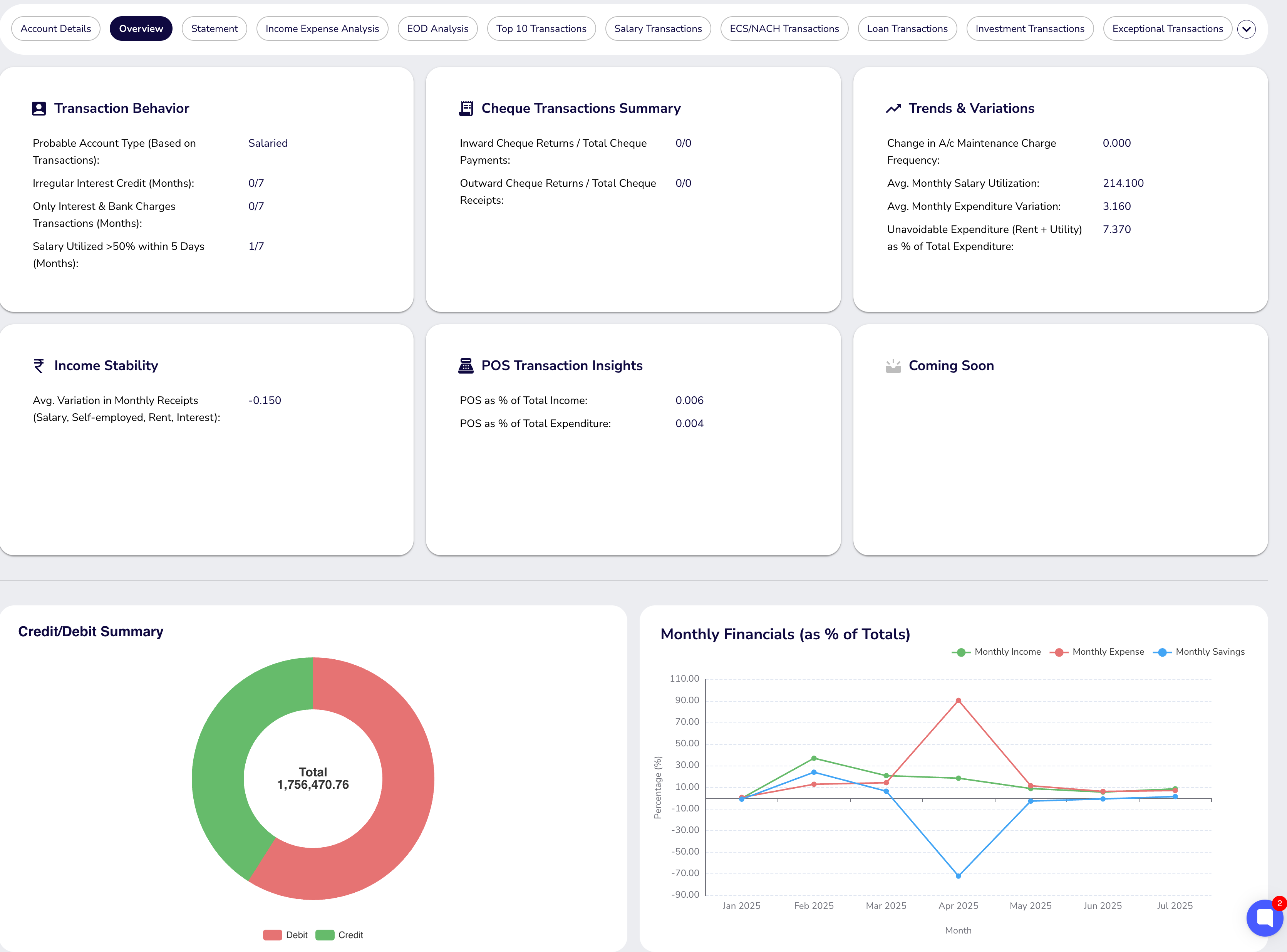
A dashboard interface for analyzing retail bank statements — upload a statement and get AI-categorized transactions, fraud signals, and financial insights without writing a line of code. Built for underwriters, analysts, and product teams evaluating borrower profiles.

AI-driven transaction categorization: income, expenses, EMIs
Fraud detection signals surfaced in the UI
Data visualization and filtering by time period or transaction type
Upload a statement in the Bank Statement Analytics section to begin
Category: Dashboard / Financial Analysis
See also: Bank Statement Analyser API (April 9, 2025)
Dashboard